1. Tickets Overview
Welcome to our Knowledge Base
The support tickets feature enables you to boost your client satisfaction by providing them with speedy assistance. Your clients are able to open new support tickets and your team can work together to resolve client issues.
You can create multiple departments (e.g. Sales, Support, etc). This is done via the settings section of the dashboard.
The best place to start is the Tickets page.
:: Main Menu > Support
Managing Tickets

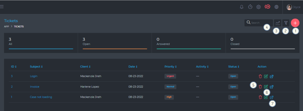
From this page, you are able to view and do the following:
- (1) Open a new ticket.
- (2) Filter tickets, using a detailed filter panel. You can filter tickets by dates, statuses, etc.
- (3) Toggle the quick stats panel.
- (4) Search your tickets, using the free text search box.
- (5) Delete a ticket.
- (6) Edit a ticket.
- (7) View a ticket.
Create A Support Ticket

- (1) Ticket subject.
- (2) Ticket message.
- (3) Attach multiple files.
- (4) & (5) These are not visible on the client-side of the dashboard.
Reply A Support Ticket
The image below shows the support ticket view. You are able to reply, change departments, change the priority, and attach files.
